Dataviz sur la grille de départ et les résultats en course en F1 (1950–2023), à partir de l’API Ergast.
Travaux
Sites, webapps, outils et expériences, dont des travaux de dataviz et d'analyse.
Dataviz sur la grille de départ et les résultats en course en F1 (1950–2023), à partir de l’API Ergast.
Un outil de tracking email simple et puissant pour suivre ouvertures, clics et performances directement depuis votre boîte mail.
Un environnement interactif pour apprendre et pratiquer SQL sur la base Sakila, avec une assistance IA contextualisée.
Une plateforme moderne pour gérer, visualiser et explorer des biens immobiliers avec des filtres intelligents et une cartographie interactive.
Une page interactive pour structurer, visualiser et valoriser les compétences et projets réalisés lors de ma première année en BUT Science des Données.
Carte des taux de pauvreté infantile dans les comtés du Kentucky.
Visualisation de la répartition entre protéines et lipides selon le niveau de protéines.
Un outil de calcul immobilier pour simuler, analyser et optimiser vos projets d’investissement en toute simplicité.
Un outil pour aider à gérer un voyage, wayfarer vous aide à optimiser ce que vous emportez avec vous en voyage.
Une web app pour créer des dashboards clients clairs et interactifs afin de suivre l’avancement des projets en temps réel.
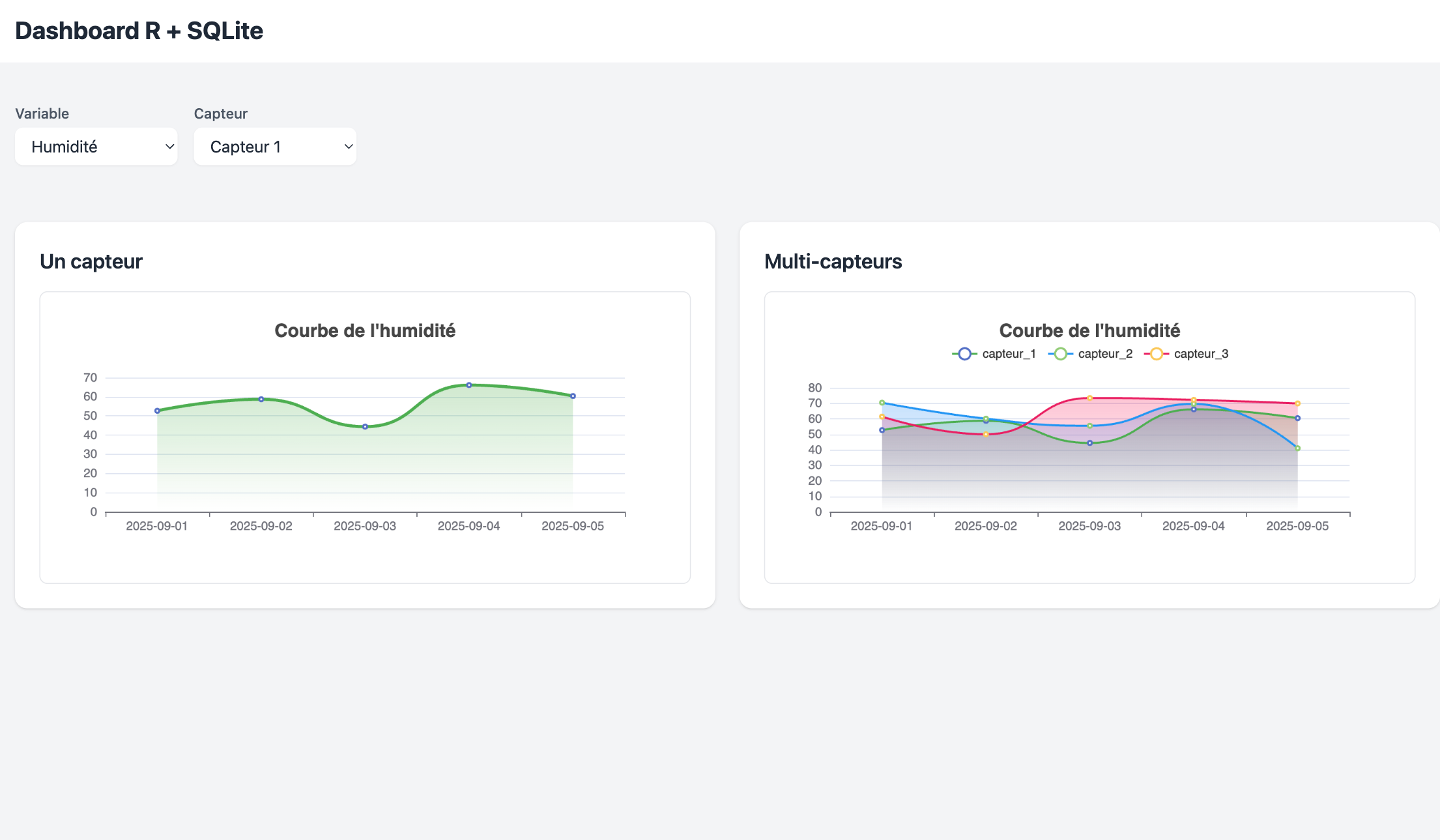
Dashboard interactif de visualisation de données construit avec R Shiny.
Site web minimaliste avec back-office : vitrine moderne pour un professionnel créatif.
Micro-SaaS de menus digitaux pour restaurants : QR code, mise à jour en temps réel, sans app.
Générateur de sites web minimalistes : entrez votre contenu, obtenez un site en quelques minutes.
Ensemble d'utilitaires pour simplifier le travail avec Directus CMS : hooks, scripts et extensions.
Site e-commerce pour un restaurant de sushis : commande en ligne avec paiement Stripe.
Analyse de mes données d'écoute Spotify : exploration de l'API et visualisation des habitudes musicales.
Landing page pour une association étudiante : simple, percutante, responsive.